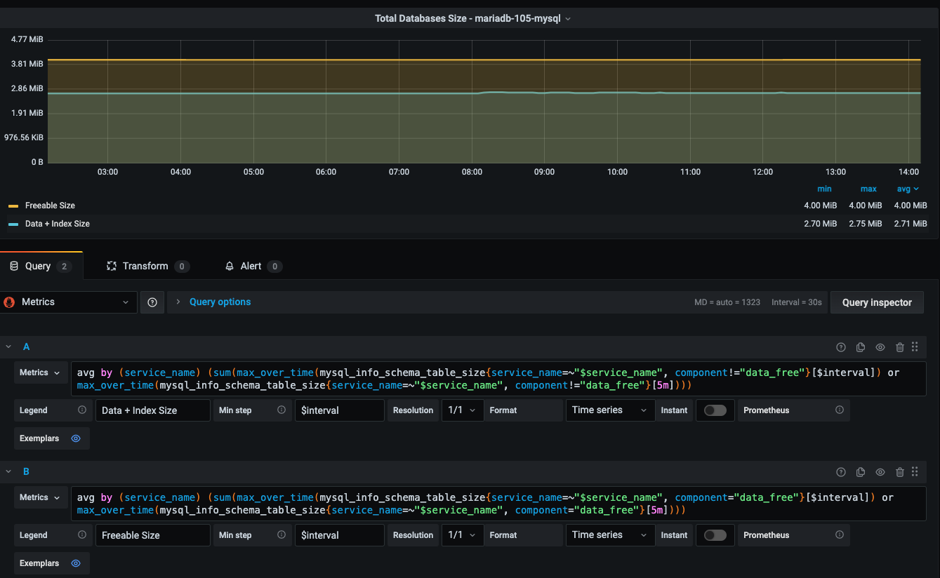
I can not find a metric reflecting the size of the database.
Can this metric be added?
2 Likes
I can not find a metric reflecting the size of the database.
Can this metric be added?
Unanswered | Unsolved | Solved
MySQL, InnoDB, MariaDB and MongoDB are trademarks of their respective owners.
Copyright © 2006 - 2024 Percona LLC. All rights reserved.